Hong Kong Green Campus Project for grunnskoler og videregående skoler
Hjem / Prosjekter / Hong Kong Green Campus Project for grunnskoler og videregående skoler

Hong Kong Green Campus Project for grunnskoler og videregående skoler

Hong Kong Green Campus Project, initiert av en lokal myndighetsavdeling, har som mål å forvandle over 500 grunnskoler og videregående skoler i Hong Kong til miljøvennlige campus. Med en total investering på over 100 millioner RMB, fokuserer prosjektet på energieffektive renoveringer. Det innebærer overvåking og styring av energiforbruket til ulike belastninger innenfor skoler, som klimaanlegg og belysning i klasserom, samt kretsløp i sovesaler og andre bygninger. Målet er å skape bærekraftige og energieffektive utdanningsmiljøer som reduserer karbonutslipp og lavere driftskostnader.

Hong Kong Green Campus Project for grunnskoler og videregående skoler

Prosjektsted: Hong Kong, Kina

Kontakt oss
  • Prosjektoversikt
  • Relaterte løsninger og produkter

    Løsninger:
    Produkter:
    Styring av energieffektivitet ADL400 AC trefase energimåler ADL3000-E AC multifunksjons energimåler
    IoT energistyringsløsning
    AKH-0,66/K 5A Strømtransformator AWT100 Smart Data Transmission Unit



    Custo m eh Smerte Poi nts

    Overvåking av energiforbruk: Skoler manglet effektiv overvåking og styring av energibruk, som klimaanlegg og belysning i klasserom, samt kretsløp i sovesaler og andre bygninger.
    Høye energikostnader: Skoler sto overfor høye energiforbrukskostnader, uten noen klar måte å identifisere og kontrollere energisløsende utstyr og atferd på.
    Mangel på datadrevet beslutningstaking: Det var vanskeligheter med å generere energiforbruksrapporter for å veilede energisparende beslutninger og tiltak.


    Acrel løsning

    Acrel leverte en omfattende energistyringsløsning, inkludert både maskinvare- og programvarekomponenter:
    Maskinvare:
    ADF400L flerkanals energimålere: Disse målerne kan måle opptil 12 trefase- eller 36 en-fase direkte tilgangsmålinger eller 12 trefasemålinger gjennom strømtransformatorer. De er foretrukket for sin høye nøyaktighet, sentraliserte installasjon, sentraliserte administrasjon og høye installasjonsfleksibilitet.
    AWT100 Smart Gateway: Dataoverføringsenhet, støtter 4G/WiFi/Ethernet/LoRa/LoRaWAN-kommunikasjon
    Programvare:
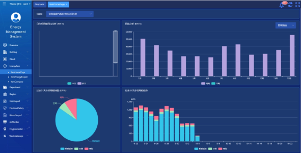
    Acrel IoT EMS-plattform: Plattformen gir sanntidsovervåking og analyse av energiforbruksdata.
    Den støtter generering av energiforbruksrapporter, og tilbyr datastøtte for skoleledelsen for å ta informerte energisparende beslutninger.



    Prosjektresultater og fordeler

    • Energieffektivisering: Ved å overvåke og analysere data om energiforbruk, kan skolene identifisere energisløsende utstyr og atferd, muliggjøre målrettede energisparende tiltak og forbedre energieffektiviteten.
    • Kostnadsreduksjon: Løsningen bidrar til å redusere energikostnadene, og oppnår mer bærekraftig drift for skolene.
    • Datadrevet beslutningstaking: Plattformens energiforbruksrapporter gir verdifull datastøtte for skoleledelsen for å ta informerte energibesparende beslutninger.
    • Miljømessige fordeler: Redusering av energiforbruket reduserer karbonutslipp, bidrar til miljøvern og samsvarer med målene for initiativet for grønne campus.


    Flyinstallasjon:

    ADF on site

Acrel Co., Ltd.